| 学号 | 班级 | 姓名 |
|---|---|---|
| 201510511129 | 软件15-1 | 周志强 |
1.1 维护读者信息用例PlantUML源码
@startuml
skinparam backgroundColor #EEEBDC
skinparam handwritten true
skinparam sequence {
ArrowColor DeepSkyBlue
ActorBorderColor DeepSkyBlue
LifeLineBorderColor blue
LifeLineBackgroundColor #A9DCDF
ParticipantBorderColor DeepSkyBlue
ParticipantBackgroundColor DodgerBlue
ParticipantFontName Impact
ParticipantFontSize 17
ParticipantFontColor #A9DCDF
ActorBackgroundColor aqua
ActorFontColor DeepSkyBlue
ActorFontSize 17
ActorFontName Aapex
}
hide footbox
title __维护读者信息__ 用例
actor 图书管理员
boundary 账号判断
control 业务控制
database 数据库
autonumber
group 读者账号合法性验证
activate 账号判断
图书管理员 -> 账号判断 : 输入读者账号信息
activate 业务控制
账号判断 -> 业务控制 : 获取账号信息
deactivate 账号判断
activate 数据库
业务控制 -> 数据库 : 比对账号密码合法性
数据库 --> 业务控制 : 账号合法
end
group 维护读者信息
图书管理员 -> 业务控制 : 输入读者新信息
业务控制 -> 数据库 : 修改读者信息
数据库 -> 业务控制 : 返回操作结果
deactivate 数据库
业务控制 -> 图书管理员 : 返回维护读者信息结果
deactivate 业务控制
end
@enduml
1.2 维护读者信息用例顺序图

1.3 维护读者信息用例顺序图说明 1.参与者:图书管理员(actor)、账号判断(boundary)、业务控制(control)、数据库(database)。 2.消息:(1)读者账号合法性判断:输入读者账号信息->获取账号信息->对比账号密码合法性->账号合法 (2)维护读者信息:输入读者新信息->修改读者信息->返回操作结果->返回维护读者信息结果
2.1 借出图书用例PlantUML源码
@startuml
skinparam backgroundColor #EEEBDC
skinparam handwritten true
skinparam sequence {
ArrowColor DeepSkyBlue
ActorBorderColor DeepSkyBlue
LifeLineBorderColor blue
LifeLineBackgroundColor #A9DCDF
ParticipantBorderColor DeepSkyBlue
ParticipantBackgroundColor DodgerBlue
ParticipantFontName Impact
ParticipantFontSize 17
ParticipantFontColor #A9DCDF
ActorBackgroundColor aqua
ActorFontColor DeepSkyBlue
ActorFontSize 17
ActorFontName Aapex
}
hide footbox
title __借出图书__ 用例
actor 图书管理员
boundary 账号判断
control 业务控制
database 数据库
autonumber
group 读者账号合法性验证
activate 账号判断
图书管理员 -> 账号判断 : 输入读者账号信息
activate 业务控制
账号判断 -> 业务控制 : 获取账号信息
deactivate 账号判断
activate 数据库
业务控制 -> 数据库 : 比对账号密码合法性
数据库 --> 业务控制 : 账号合法
end
group 借出图书
图书管理员 -> 业务控制 : 输入借出图书信息
业务控制 -> 数据库 : 增加借阅信息
业务控制 -> 数据库 : 修改图书库存
数据库 -> 业务控制 : 返回操作结果
deactivate 数据库
业务控制 -> 图书管理员 : 返回借出结果
deactivate 业务控制
end
@enduml
2.2 借出图书用例顺序图

2.3 借出图书用例顺序图说明 1.参与者:图书管理员(actor)、账号判断(boundary)、业务控制(control)、数据库(database)。 2.消息:(1)读者账号合法性判断:输入读者账号信息->获取账号信息->对比账号密码合法性->账号合法 (2)借出图书:输入借出图书信息->增加借阅信息->修改图书库存->返回借出结果
3.1 维护图书用例PlantUML源码
@startuml
skinparam backgroundColor #EEEBDC
skinparam handwritten true
skinparam sequence {
ArrowColor DeepSkyBlue
ActorBorderColor DeepSkyBlue
LifeLineBorderColor blue
LifeLineBackgroundColor #A9DCDF
ParticipantBorderColor DeepSkyBlue
ParticipantBackgroundColor DodgerBlue
ParticipantFontName Impact
ParticipantFontSize 17
ParticipantFontColor #A9DCDF
ActorBackgroundColor aqua
ActorFontColor DeepSkyBlue
ActorFontSize 17
ActorFontName Aapex
}
hide footbox
title __维护图书__ 用例
actor 图书管理员
boundary 图书合法性判断
control 业务控制
database 数据库
autonumber
group 图书信息合法性验证
activate 图书合法性判断
图书管理员 -> 图书合法性判断 : 输入图书信息
activate 业务控制
图书合法性判断 -> 业务控制 : 获取图书信息
deactivate 图书合法性判断
activate 数据库
业务控制 -> 数据库 : 图书是否存在
数据库 --> 业务控制 : 图书存在
end
group 维护图书
图书管理员 -> 业务控制 : 输入图书新信息
业务控制 -> 数据库 : 修改图书信息
数据库 -> 业务控制 : 返回操作结果
deactivate 数据库
业务控制 -> 图书管理员 : 返回维护图书结果
deactivate 业务控制
end
@enduml
3.2 维护图书用例顺序图

3.3 维护图书用例顺序图说明 1.参与者:图书管理员(actor)、图书合法性判断(boundary)、业务控制(control)、数据库(database)。 2.消息:(1)图书信息合法性判断:输入图书信息->获取图书信息->图书是否存在->图书存在 (2)维护图书:输入图书新信息->修改图书信息->返回操作结果->返回维护图书结果
4.1 归还图书用例PlantUML源码
@startuml
skinparam backgroundColor #EEEBDC
skinparam handwritten true
skinparam sequence {
ArrowColor DeepSkyBlue
ActorBorderColor DeepSkyBlue
LifeLineBorderColor blue
LifeLineBackgroundColor #A9DCDF
ParticipantBorderColor DeepSkyBlue
ParticipantBackgroundColor DodgerBlue
ParticipantFontName Impact
ParticipantFontSize 17
ParticipantFontColor #A9DCDF
ActorBackgroundColor aqua
ActorFontColor DeepSkyBlue
ActorFontSize 17
ActorFontName Aapex
}
hide footbox
title __归还图书__ 用例
actor 图书管理员
boundary 账号判断
control 业务控制
database 数据库
autonumber
group 读者账号合法性验证
activate 账号判断
图书管理员 -> 账号判断 : 输入读者账号信息
activate 业务控制
账号判断 -> 业务控制 : 获取账号信息
deactivate 账号判断
activate 数据库
业务控制 -> 数据库 : 比对账号密码合法性
数据库 --> 业务控制 : 账号合法
end
group 归还图书
图书管理员 -> 业务控制 : 输入归还图书信息
业务控制 -> 数据库 : 删除借阅信息
业务控制 -> 数据库 : 修改图书库存
数据库 -> 业务控制 : 返回操作结果
deactivate 数据库
业务控制 -> 图书管理员 : 返回归还结果
deactivate 业务控制
end
@enduml
4.2 归还图书用例顺序图

4.3 归还图书用例顺序图说明 1.参与者:图书管理员(actor)、账号判断(boundary)、业务控制(control)、数据库(database)。 2.消息:(1)读者账号合法性判断:输入读者账号信息->获取账号信息->对比账号密码合法性->账号合法 (2)归还图书:输入归还图书信息->删除借阅信息->修改图书库存->返回操作结果->返回归还结果
5.1 维护管理员信息用例PlantUML源码
@startuml
skinparam backgroundColor #EEEBDC
skinparam handwritten true
skinparam sequence {
ArrowColor DeepSkyBlue
ActorBorderColor DeepSkyBlue
LifeLineBorderColor blue
LifeLineBackgroundColor #A9DCDF
ParticipantBorderColor DeepSkyBlue
ParticipantBackgroundColor DodgerBlue
ParticipantFontName Impact
ParticipantFontSize 17
ParticipantFontColor #A9DCDF
ActorBackgroundColor aqua
ActorFontColor DeepSkyBlue
ActorFontSize 17
ActorFontName Aapex
}
hide footbox
title __维护管理员信息__ 用例
actor 超级管理员
boundary 账号判断
control 业务控制
database 数据库
autonumber
group 管理员账号合法性验证
activate 账号判断
超级管理员 -> 账号判断 : 输入管理员账号信息
activate 业务控制
账号判断 -> 业务控制 : 获取账号信息
deactivate 账号判断
activate 数据库
业务控制 -> 数据库 : 比对账号密码合法性
数据库 --> 业务控制 : 账号合法
end
group 维护管理员信息
超级管理员 -> 业务控制 : 输入管理员新信息
业务控制 -> 数据库 : 修改管理员信息
数据库 -> 业务控制 : 返回操作结果
deactivate 数据库
业务控制 -> 超级管理员 : 返回维护管理员信息结果
deactivate 业务控制
end
@enduml
5.2 维护管理员信息用例顺序图

5.3 维护管理员信息用例顺序图说明 1.参与者:超级管理员(actor)、账号判断(boundary)、业务控制(control)、数据库(database)。 2.消息:(1)管理员账号合法性判断:输入管理员账号信息->获取账号信息->对比账号密码合法性->账号合法 (2)维护管理员信息:输入归还图书管理员新信息->修改管理员信息->返回操作结果->返回维护管理员信息结果
6.1 查询图书用例PlantUML源码
@startuml
skinparam backgroundColor #EEEBDC
skinparam handwritten true
skinparam sequence {
ArrowColor DeepSkyBlue
ActorBorderColor DeepSkyBlue
LifeLineBorderColor blue
LifeLineBackgroundColor #A9DCDF
ParticipantBorderColor DeepSkyBlue
ParticipantBackgroundColor DodgerBlue
ParticipantFontName Impact
ParticipantFontSize 17
ParticipantFontColor #A9DCDF
ActorBackgroundColor aqua
ActorFontColor DeepSkyBlue
ActorFontSize 17
ActorFontName Aapex
}
hide footbox
title __查询图书__ 用例
actor 游客
control 业务控制
database 数据库
entity 图书信息
autonumber
activate 业务控制
游客 -> 业务控制 : 输入图书信息
activate 数据库
业务控制 -> 数据库 : 根据图书信息查询对应图书
数据库 -> 业务控制 : 返回查询结果
deactivate 数据库
activate 图书信息
业务控制 -> 图书信息 : 生成图书信息列表
deactivate 业务控制
图书信息 -> 游客 : 返回图书信息
deactivate 图书信息
@enduml
6.2 查询图书用例顺序图

6.3 查询图书用例顺序图说明 1.参与者:游客(actor)、业务控制(control)、数据库(database)、图书信息(entity)。 2.消息:输入图书信息->根据图书信息查询对应图书->返回查询结果->生成图书信息列表->返回图书信息
7.1 查询借阅信息用例PlantUML源码
@startuml
skinparam backgroundColor #EEEBDC
skinparam handwritten true
skinparam sequence {
ArrowColor DeepSkyBlue
ActorBorderColor DeepSkyBlue
LifeLineBorderColor blue
LifeLineBackgroundColor #A9DCDF
ParticipantBorderColor DeepSkyBlue
ParticipantBackgroundColor DodgerBlue
ParticipantFontName Impact
ParticipantFontSize 17
ParticipantFontColor #A9DCDF
ActorBackgroundColor aqua
ActorFontColor DeepSkyBlue
ActorFontSize 17
ActorFontName Aapex
}
hide footbox
title __查询借阅信息__ 用例
actor 读者
boundary 权限判断
control 业务控制
database 数据库
entity 借书记录
autonumber
group 账号合法性验证
activate 权限判断
读者 -> 权限判断 : 输入账号信息
activate 业务控制
权限判断 -> 业务控制 : 获取账号信息
deactivate 权限判断
activate 数据库
业务控制 -> 数据库 : 比对账号密码合法性
数据库 --> 业务控制 : 账号合法
end
group 借书记录查询
业务控制 -> 数据库 : 查询借阅表
数据库 -> 业务控制 : 返回查询结果
deactivate 数据库
activate 借书记录
业务控制 -> 借书记录 : 生成借书记录列表
deactivate 业务控制
借书记录 -> 读者 : 返回查询结果
deactivate 借书记录
end
@enduml
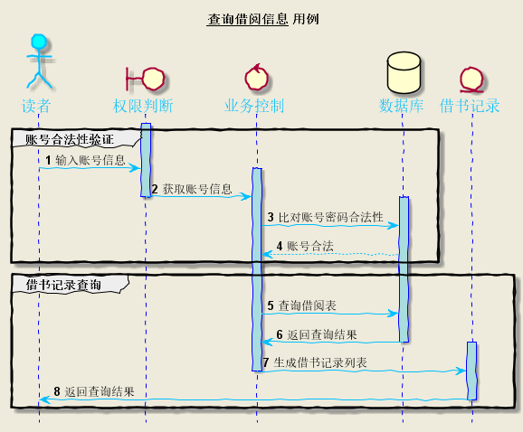
7.2 查询借阅信息用例顺序图

7.3 查询借阅信息用例顺序图说明 1.参与者:读者(actor)、权限判断(boundary)、业务控制(control)、数据库(database)、借书记录(entity)。 2.消息:(1)账号合法性判断:输入账号信息->获取账号信息->对比账号密码合法性->账号合法 (2)借书记录:查询借阅表->返回查询结果->生成借书记录列表->返回查询结果
8.1 预定图书用例PlantUML源码
@startuml
skinparam backgroundColor #EEEBDC
skinparam handwritten true
skinparam sequence {
ArrowColor DeepSkyBlue
ActorBorderColor DeepSkyBlue
LifeLineBorderColor blue
LifeLineBackgroundColor #A9DCDF
ParticipantBorderColor DeepSkyBlue
ParticipantBackgroundColor DodgerBlue
ParticipantFontName Impact
ParticipantFontSize 17
ParticipantFontColor #A9DCDF
ActorBackgroundColor aqua
ActorFontColor DeepSkyBlue
ActorFontSize 17
ActorFontName Aapex
}
hide footbox
title __预定图书__ 用例
actor 读者
boundary 权限判断
control 业务控制
database 数据库
autonumber
group 账号合法性验证
activate 权限判断
读者 -> 权限判断 : 输入账号信息
activate 业务控制
权限判断 -> 业务控制 : 获取账号信息
deactivate 权限判断
activate 数据库
业务控制 -> 数据库 : 比对账号密码合法性
数据库 --> 业务控制 : 账号合法
end
group 预定图书
读者 -> 业务控制 : 输入预定图书信息
业务控制 -> 数据库 : 增加预定信息
数据库 -> 业务控制 : 返回操作结果
deactivate 数据库
业务控制 -> 读者 : 返回预定图书结果
deactivate 业务控制
end
@enduml
8.2 预定图书用例顺序图

8.3 预定图书用例顺序图说明 1.参与者:读者(actor)、权限判断(boundary)、业务控制(control)、数据库(database)。 2.消息:(1)账号合法性判断:输入账号信息->获取账号信息->对比账号密码合法性->账号合法 (2)预定图书:输入预定图书信息->增加预定信息->返回操作结果->返回查询结果
9.1 取消预定用例PlantUML源码
@startuml
skinparam backgroundColor #EEEBDC
skinparam handwritten true
skinparam sequence {
ArrowColor DeepSkyBlue
ActorBorderColor DeepSkyBlue
LifeLineBorderColor blue
LifeLineBackgroundColor #A9DCDF
ParticipantBorderColor DeepSkyBlue
ParticipantBackgroundColor DodgerBlue
ParticipantFontName Impact
ParticipantFontSize 17
ParticipantFontColor #A9DCDF
ActorBackgroundColor aqua
ActorFontColor DeepSkyBlue
ActorFontSize 17
ActorFontName Aapex
}
hide footbox
title __取消预定__ 用例
actor 读者
boundary 权限判断
control 业务控制
database 数据库
autonumber
group 账号合法性验证
activate 权限判断
读者 -> 权限判断 : 输入账号信息
activate 业务控制
权限判断 -> 业务控制 : 获取账号信息
deactivate 权限判断
activate 数据库
业务控制 -> 数据库 : 比对账号密码合法性
数据库 --> 业务控制 : 账号合法
end
group 取消预定
读者 -> 业务控制 : 输入取消预定的图书信息
业务控制 -> 数据库 : 删除预定信息
数据库 -> 业务控制 : 返回操作结果
deactivate 数据库
业务控制 -> 读者 : 返回取消预定结果
deactivate 业务控制
end
@enduml
9.2 取消预定用例顺序图

9.3 取消预定用例顺序图说明 1.参与者:读者(actor)、权限判断(boundary)、业务控制(control)、数据库(database)。 2.消息:(1)账号合法性判断:输入账号信息->获取账号信息->对比账号密码合法性->账号合法 (2)取消预定:输入取消预定图书信息->删除预定信息->返回操作结果->返回查询结果